DataCove Version 7: Now at General Availability

 

What is Version 7 and what’s new in it?

Version 7 (V7) of DataCove’s Archival Operating System is the latest release of the DataCove platform, incorporating the latest speed, user interface, security and feature enhancements, as well as providing a newly updated foundation for the rollout of upcoming capabilities (including new AI-based ones).

V7 is now available for all On-Premises Hardware Systems,On-Premises Virtual Systems and the DataCove Cloud Archiving Service and will be fully replacing all Version 6 (V6) systems (6.0 to 6.14 versions) as systems are modernized or upgraded over the next few years. The process to upgrade to V7 is more advanced than the usual software update; please see the bottom of this article for the different options available.

As of the current release version of 7.3.2 in February 2026, these new major capabilities have been introduced:

  • Entirely overhauled web and console interfaces.

  • New advanced search options, such specific CC, BCC and To fields, as well as Communication Types (for Text/Chat/Email) and even Message Source.

  • AI-enabled Personally Identifiable Information (PII) detection and searching.

  • New email forwarding functionality to support DMARC-enabled domains and other modern email security considerations.

  • A revamped nightly email notification with new test batteries and alerts.

  • Automatic deletion of exported emails (to prevent unnecessary space consumption from forgotten exports).

  • OAUTH authentication for user access for Entra and Okta, negating the need for LDAP pre-permissioning.

  • New redaction enhancements, like the ability to redact BCC Addresses.

  • Dramatically increased export speeds.

A brief overview of some of the larger scope items is included below.

As several of the new features have several steps to configure them for initial use, new walkthrough articles will be constructed for them over time and posted to this same Knowledge Base.

 
Web Interface Changes

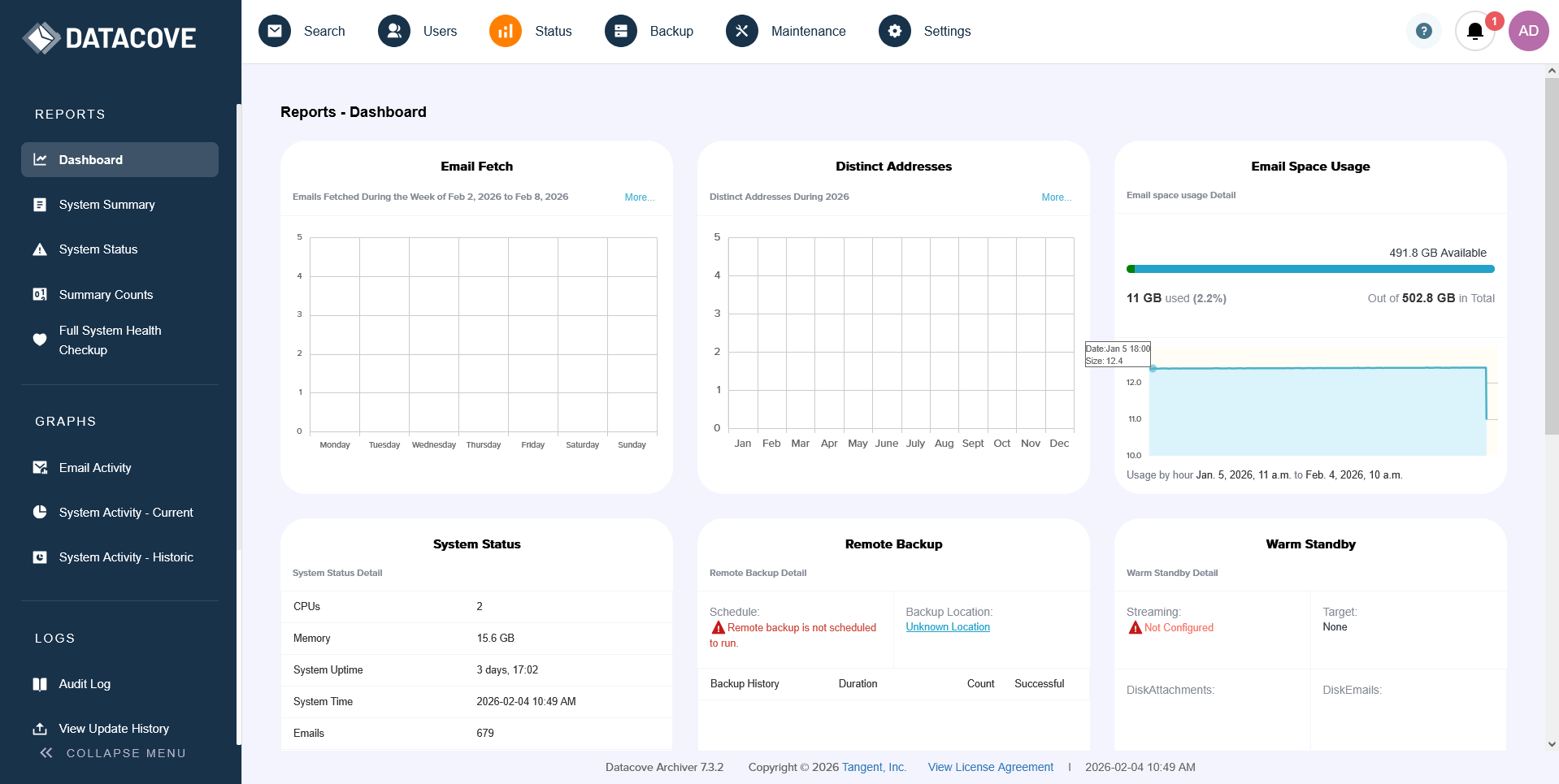
The largest and most noticeable change in V7 is the overhauled web interface, which maintains all of V6’s functionality, but polishes and modernizes it with new menu options and improved color-coded selection highlights.

A brighter and contrasting color palette has been deployed to better display which page or selection is in use, emphasize important functions and reduce eyestrain.

Version 6 Dashboard

Version 7 Dashboard

The left-hand side context menu is now ‘foldable’ to afford more screen real estate when conducting eDiscovery work; this is particularly valuable when searching and reviewing emails with lots of text.

Unfolded Context Menu

Folded Context Menu

When searching emails, advanced search term additions are now a pop-up window with clearly defined buttons and borders, for an easier view and selection of search terms that can help an eDiscovery case.

Version 6 Add Search Terms Dropdown Menu

Version 7 Add Search Terms Dialog Box

 
Daily System Status Email Notification Changes

Email Notifications have been revamped with graphical representation for any alerts or suggestions for easier identifiability, along with additional tests being performed for improved alerting to the system administrator.

Some alerts have been broken out into more clearly defined “informational” and “suggestion” sections to better prioritize the need for action.

Version 7 Email Notification Top

Version 7 Email Notification Bottom

Version 6 Email Notification

 
OAUTH Authentication for User Access

The new OAUTH User Access provisioning allows for end user access to the system when linked up to the Entra or Okta Identity Providers (IdP), eliminating the need for local Active Directory Domain Controller access or an Azure-based Domain Controller for DataCove’s operating in Cloud-only environments.

This can be an administrative lifesaver in not having to maintain additional firewall clearances or the costs and additional point of failure of an AADDC system.

 
Personally Identifiable Information Detection

The first of several new AI-enhanced features, the initial launch of the Personally Identifiable Information (PII) Detection is coming with Version 7.

PII Detection adds another layer to DataCove’s mighty Content Indexing stack and scans for, and automatically categorizes for later searching, content found in messages such as:

  • Credit Card Numbers

  • Crypto Coin and Wallet Information (limited to popular currencies currently)

  • United States Individual Taxpayer Identification Numbers (ITIN)

  • Phone Numbers

  • United States Driver License Numbers

  • United States Social Security Numbers

  • Medical License Number

PII Detection is currently an optionally activated feature since not all organizations need this level of auditing and compliance visibility, but it is highly recommended for the medical and government sectors due to the sensitivity of the content that may be getting transmitted electronically. The reductions to regulatory risk that can be garnered from this level of visibility have been a driving force behind the advent of this highly requested feature, which has now arrived to automate away some of these concerns.

PII Detection’s search operates similarly to other searches, allowing for rendering content that exists that meets the specified criteria or to specifically hide content that holds it while conducting other searches.

 

How to Obtain Version 7

DataCove V7 is built upon an overhauled and vastly modernized operating system, with numerous new modules and dependencies. As such, it cannot be updated to from an existing V6 system.

Due to these major foundational changes, V7 is only available on new builds of the DataCove system and has a special migration process from V6 systems to V7 systems that transfers over all configuration settings, emails, tags, legal holds, audit logs and more. Tangent has plotted our various migration paths below, with options varying depending on the system type and age of your DataCove.

  • For clients on the DataCove Cloud platform: Systems will be automatically transitioned over to V7 through 2026 and 2027, with DataCove Support handling the entire process for you seamlessly. There is no cost to upgrade. A notification will be provided when your system is ready for the switch over to it.

  • For clients with an on-premises Virtual Machine: Please contact DataCove Support to arrange for a new V7 system, as well as to migrate the data over to it. There is no cost to upgrade between major versions on the virtual machines.

  • For clients with an on-premises Physical Server purchased during calendar year 2025: The system is eligible for a no-cost replacement and modernization to an equivalent V7 Physical Server. Tangent will build and ship a V7 system to your site and support your team through the migration. Old systems must be returned to Tangent after migration completes. Please contact DataCove Support to begin arranging your upgrade.

  • For clients with an on-premises Physical Server purchased during calendar year 2o24: The system is eligible for a 50% discount off the hardware cost of a new equivalent V7 Physical Server. Subscription time will be transferred 1:1 to the new system. Tangent will build and ship a V7 system to your site and support your team through the migration. Old systems must be returned to Tangent after migration completes. Please contact DataCove Support to begin arranging your upgrade.

  • For clients with an on-premises Physical Server purchased during calendar year 2o23: The system is eligible for a 25% discount off the hardware cost of a new equivalent V7 Physical Server. Subscription time will be transferred 1:1 to the new system. Tangent will build and ship a V7 system to your site and support your team through the migration. Old systems must be returned to Tangent after migration completes. Please contact DataCove Support to begin arranging your upgrade.

  • For clients with an on-premises Physical Server purchased in 2022 or prior: If your server was purchased during calendar year 2022 or prior, the DataCove is approaching the EOL period for the hardware and a new system is recommended. Unfortunately, due to this advanced age, the systems are not eligible for discounted upgrades to the new physical server build. For clients who may be interested in using this opportunity to transition to DataCove Cloud or to an on-premises Virtual Machine, a 25% discount off the first year subscription license is available, with remaining subscription time still transferring 1:1 on top of the first year subscription. To initiate this transition to any platform type, please contact DataCove Support to begin arranging your upgrade.

For any scenarios not covered in these examples or for questions, check in with us here. We’re happy to have you with us as we move into the AI-era of eDiscovery with DataCove and are looking forward to many more years together.

Next
Next

Configuring an Application Specific Password for Gmail Fetchers